Real user insights, no compromises
Advanced Performance
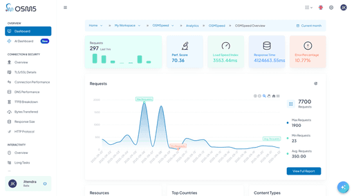
Page Speed
Monitoring Features
Features
OSMSpeed empowers teams to monitor website and mobile app performance in real time without using cookies. Discover actionable insights on page speed, user interactions, API reliability, and layout stability. Improve user experience, optimize conversions, and maintain privacy compliance effortlessly.
OSMSpeed monitors website and app performance in real time, without cookies. Get actionable insights on speed, interactions, APIs, and layout stability.


See what users truly experience.
See what users truly experience.
See what users truly experience.
Real User Monitoring (RUM)
Go beyond backend stats with real browser insights. RUM tracks load times, rendering, and interactions across devices, networks, and regions, giving you the full picture of user experience.



Server-side monitoring provides valuable backend insights but misses the complete user experience picture. Client-side Real User Monitoring captures the full frontend performance story directly from user browsers, including rendering delays, JavaScript execution time, resource loading variations, and actual user interaction responsiveness that server metrics cannot detect.
Comprehensive Data Collection:
Page load performance across all user sessions
Resource loading timing and bottleneck identification
User interaction response times and delays
Device-specific performance characteristics
Network condition impact on loading speeds
Geographic performance distribution patterns
Advanced RUM Capabilities:
Automatic session replay correlation with performance events
User journey performance tracking across multiple pages
Cohort analysis based on user segments and behaviors
Performance impact correlation with business metrics
Real-time anomaly detection and alerting
Server-side monitoring provides valuable backend insights but misses the complete user experience picture. Client-side Real User Monitoring captures the full frontend performance story directly from user browsers, including rendering delays, JavaScript execution time, resource loading variations, and actual user interaction responsiveness that server metrics cannot detect.
Comprehensive Data Collection:
Page load performance across all user sessions
Resource loading timing and bottleneck identification
User interaction response times and delays
Device-specific performance characteristics
Network condition impact on loading speeds
Geographic performance distribution patterns
Advanced RUM Capabilities:
Automatic session replay correlation with performance events
User journey performance tracking across multiple pages
Cohort analysis based on user segments and behaviors
Performance impact correlation with business metrics
Real-time anomaly detection and alerting
Server-side monitoring provides valuable backend insights but misses the complete user experience picture. Client-side Real User Monitoring captures the full frontend performance story directly from user browsers, including rendering delays, JavaScript execution time, resource loading variations, and actual user interaction responsiveness that server metrics cannot detect.
Comprehensive Data Collection:
Page load performance across all user sessions
Resource loading timing and bottleneck identification
User interaction response times and delays
Device-specific performance characteristics
Network condition impact on loading speeds
Geographic performance distribution patterns
Advanced RUM Capabilities:
Automatic session replay correlation with performance events
User journey performance tracking across multiple pages
Cohort analysis based on user segments and behaviors
Performance impact correlation with business metrics
Real-time anomaly detection and alerting



Who can benefit?
Our Real User Monitoring is designed for teams and individuals who need a clear view of actual customer experiences, making it easier to connect performance with outcomes.
Our Real User Monitoring is designed for teams and individuals who need a clear view of actual customer experiences, making it easier to connect performance with outcomes.
Our Real User Monitoring is designed for teams and individuals who need a clear view of actual customer experiences, making it easier to connect performance with outcomes.
SEO Specialists
Improve Core Web Vitals to strengthen rankings and organic visibility.
SEO Specialists
Improve Core Web Vitals to strengthen rankings and organic visibility.
SEO Specialists
Improve Core Web Vitals to strengthen rankings and organic visibility.
Product Managers
Track how performance influences user journeys and feature adoption.
Product Managers
Track how performance influences user journeys and feature adoption.
Product Managers
Track how performance influences user journeys and feature adoption.
Developers & QA
Detect frontend bottlenecks and validate fixes with real user data.
Developers & QA
Detect frontend bottlenecks and validate fixes with real user data.
Developers & QA
Detect frontend bottlenecks and validate fixes with real user data.
Marketing Teams
Gain visibility into how speed impacts campaign ROI and customer engagement.
Marketing Teams
Gain visibility into how speed impacts campaign ROI and customer engagement.
Marketing Teams
Gain visibility into how speed impacts campaign ROI and customer engagement.
SEO factors, continuously monitored
SEO factors, continuously monitored
SEO factors, continuously monitored
Core Web Vitals Monitoring Excellence
Continuously monitor Google’s key ranking signals—LCP, FID, and CLS. Pinpoint delays, layout shifts, and blocking scripts to improve SEO and user satisfaction together.



Stay ahead of search engine algorithm changes with comprehensive Core Web Vitals monitoring. Our system automatically tracks Largest Contentful Paint (LCP), First Input Delay (FID), and Cumulative Layout Shift (CLS) scores, providing detailed analysis of factors affecting each metric.
LCP (Largest Contentful Paint) Analysis:
Element-specific LCP timing identification
Resource blocking analysis affecting LCP
Server response time impact on content rendering
Image optimization opportunities for faster loading
Critical rendering path optimization insights
FID (First Input Delay) Monitoring:
JavaScript execution blocking input responsiveness
Long task identification and impact assessment
Third-party script performance impact analysis
Event handler optimization recommendations
User interaction pattern analysis and improvements
CLS (Cumulative Layout Shift) Detection:
Layout shift timeline and source identification
Image loading stability impact analysis
Font loading and FOIT/FOUT shift detection
Advertisement and embed stability monitoring
Dynamic content insertion shift tracking
Stay ahead of search engine algorithm changes with comprehensive Core Web Vitals monitoring. Our system automatically tracks Largest Contentful Paint (LCP), First Input Delay (FID), and Cumulative Layout Shift (CLS) scores, providing detailed analysis of factors affecting each metric.
LCP (Largest Contentful Paint) Analysis:
Element-specific LCP timing identification
Resource blocking analysis affecting LCP
Server response time impact on content rendering
Image optimization opportunities for faster loading
Critical rendering path optimization insights
FID (First Input Delay) Monitoring:
JavaScript execution blocking input responsiveness
Long task identification and impact assessment
Third-party script performance impact analysis
Event handler optimization recommendations
User interaction pattern analysis and improvements
CLS (Cumulative Layout Shift) Detection:
Layout shift timeline and source identification
Image loading stability impact analysis
Font loading and FOIT/FOUT shift detection
Advertisement and embed stability monitoring
Dynamic content insertion shift tracking
Stay ahead of search engine algorithm changes with comprehensive Core Web Vitals monitoring. Our system automatically tracks Largest Contentful Paint (LCP), First Input Delay (FID), and Cumulative Layout Shift (CLS) scores, providing detailed analysis of factors affecting each metric.
LCP (Largest Contentful Paint) Analysis:
Element-specific LCP timing identification
Resource blocking analysis affecting LCP
Server response time impact on content rendering
Image optimization opportunities for faster loading
Critical rendering path optimization insights
FID (First Input Delay) Monitoring:
JavaScript execution blocking input responsiveness
Long task identification and impact assessment
Third-party script performance impact analysis
Event handler optimization recommendations
User interaction pattern analysis and improvements
CLS (Cumulative Layout Shift) Detection:
Layout shift timeline and source identification
Image loading stability impact analysis
Font loading and FOIT/FOUT shift detection
Advertisement and embed stability monitoring
Dynamic content insertion shift tracking



Who can benefit?
Core Web Vitals monitoring helps every team stay aligned with both search requirements and user expectations.
Core Web Vitals monitoring helps every team stay aligned with both search requirements and user expectations.
Core Web Vitals monitoring helps every team stay aligned with both search requirements and user expectations.
SEO Specialists
Ensure performance directly supports higher rankings.
SEO Specialists
Ensure performance directly supports higher rankings.
SEO Specialists
Ensure performance directly supports higher rankings.
Content Teams
Optimize media and layouts for stability and speed.
Content Teams
Optimize media and layouts for stability and speed.
Content Teams
Optimize media and layouts for stability and speed.
UX Designers
Detect and fix layout shifts that frustrate users.
UX Designers
Detect and fix layout shifts that frustrate users.
UX Designers
Detect and fix layout shifts that frustrate users.
Developers
Identify blocking scripts and optimize critical rendering paths.
Developers
Identify blocking scripts and optimize critical rendering paths.
Developers
Identify blocking scripts and optimize critical rendering paths.
Growth Leaders
Balance fast experiences with engagement and retention goals.
Growth Leaders
Balance fast experiences with engagement and retention goals.
Growth Leaders
Balance fast experiences with engagement and retention goals.
Performance Clarity in One Score
Performance Clarity in One Score
Performance Clarity in One Score
OSMScore: Proprietary Performance Rating System
OSMScore distills complex performance signals into a single metric that reflects real user experience and its direct impact on conversion, engagement, and revenue.



OSMScore combines multiple performance indicators into a single, actionable metric that correlates with user experience and business outcomes. This proprietary algorithm weighs various performance factors based on their impact on user satisfaction and engagement.
OSMScore Components:
Loading speed across different content types
Interactivity responsiveness and reliability
Visual stability throughout the user session
Error-free experience quality assessment
Resource efficiency and optimization level
Business Impact Correlation:
Conversion rate correlation with performance scores
User engagement metrics tied to loading speeds
Bounce rate reduction through performance optimization
Revenue impact analysis of performance improvements
Customer satisfaction correlation with technical metrics
OSMScore combines multiple performance indicators into a single, actionable metric that correlates with user experience and business outcomes. This proprietary algorithm weighs various performance factors based on their impact on user satisfaction and engagement.
OSMScore Components:
Loading speed across different content types
Interactivity responsiveness and reliability
Visual stability throughout the user session
Error-free experience quality assessment
Resource efficiency and optimization level
Business Impact Correlation:
Conversion rate correlation with performance scores
User engagement metrics tied to loading speeds
Bounce rate reduction through performance optimization
Revenue impact analysis of performance improvements
Customer satisfaction correlation with technical metrics
OSMScore combines multiple performance indicators into a single, actionable metric that correlates with user experience and business outcomes. This proprietary algorithm weighs various performance factors based on their impact on user satisfaction and engagement.
OSMScore Components:
Loading speed across different content types
Interactivity responsiveness and reliability
Visual stability throughout the user session
Error-free experience quality assessment
Resource efficiency and optimization level
Business Impact Correlation:
Conversion rate correlation with performance scores
User engagement metrics tied to loading speeds
Bounce rate reduction through performance optimization
Revenue impact analysis of performance improvements
Customer satisfaction correlation with technical metrics



Who can benefit?
Perfect for leaders and teams who need to quickly understand performance health and communicate impact across the organization without getting lost in technical details.
Perfect for leaders and teams who need to quickly understand performance health and communicate impact across the organization without getting lost in technical details.
Perfect for leaders and teams who need to quickly understand performance health and communicate impact across the organization without getting lost in technical details.
Product Managers
OSMScore connects performance to business KPIs, helping PMs prioritize fixes that drive conversion. It replaces fragmented metrics with a single, actionable score.
Product Managers
OSMScore connects performance to business KPIs, helping PMs prioritize fixes that drive conversion. It replaces fragmented metrics with a single, actionable score.
Product Managers
OSMScore connects performance to business KPIs, helping PMs prioritize fixes that drive conversion. It replaces fragmented metrics with a single, actionable score.
Marketing & Growth Teams
Performance insights reveal how speed and stability impact bounce rates and ROI. Teams optimize campaigns around high-performing, fast-loading pages.
Marketing & Growth Teams
Performance insights reveal how speed and stability impact bounce rates and ROI. Teams optimize campaigns around high-performing, fast-loading pages.
Marketing & Growth Teams
Performance insights reveal how speed and stability impact bounce rates and ROI. Teams optimize campaigns around high-performing, fast-loading pages.
Engineering & DevOps
OSMScore surfaces interactivity, stability, and error breakdowns. Engineers benchmark releases and catch regressions with precision.
Engineering & DevOps
OSMScore surfaces interactivity, stability, and error breakdowns. Engineers benchmark releases and catch regressions with precision.
Engineering & DevOps
OSMScore surfaces interactivity, stability, and error breakdowns. Engineers benchmark releases and catch regressions with precision.
CX & Support Teams
Customer satisfaction is mapped to technical performance. Friction points are flagged early—before they reach support.
CX & Support Teams
Customer satisfaction is mapped to technical performance. Friction points are flagged early—before they reach support.
CX & Support Teams
Customer satisfaction is mapped to technical performance. Friction points are flagged early—before they reach support.
Optimize every byte, every request
Optimize every byte, every request
Optimize every byte, every request
Resource Performance Deep Dive
Uncover bottlenecks and optimize every asset—from APIs to fonts—with precision monitoring and actionable insights.



Comprehensive resource monitoring identifies optimization opportunities across all website assets. Track loading performance, size efficiency, and caching effectiveness for images, scripts, stylesheets, fonts, and other resources.
Resource Analysis Features:
Loading time distribution across resource types
Transfer size optimization opportunities
Cache hit ratio analysis and improvement recommendations
CDN performance effectiveness measurement
Resource prioritization impact on critical rendering path
Advanced Resource Insights:
Third-party resource impact on overall performance
Progressive loading effectiveness analysis
Resource bundling and splitting optimization guidance
Compression ratio effectiveness across different content types
HTTP/2 and HTTP/3 protocol efficiency analysis
Comprehensive resource monitoring identifies optimization opportunities across all website assets. Track loading performance, size efficiency, and caching effectiveness for images, scripts, stylesheets, fonts, and other resources.
Resource Analysis Features:
Loading time distribution across resource types
Transfer size optimization opportunities
Cache hit ratio analysis and improvement recommendations
CDN performance effectiveness measurement
Resource prioritization impact on critical rendering path
Advanced Resource Insights:
Third-party resource impact on overall performance
Progressive loading effectiveness analysis
Resource bundling and splitting optimization guidance
Compression ratio effectiveness across different content types
HTTP/2 and HTTP/3 protocol efficiency analysis
Comprehensive resource monitoring identifies optimization opportunities across all website assets. Track loading performance, size efficiency, and caching effectiveness for images, scripts, stylesheets, fonts, and other resources.
Resource Analysis Features:
Loading time distribution across resource types
Transfer size optimization opportunities
Cache hit ratio analysis and improvement recommendations
CDN performance effectiveness measurement
Resource prioritization impact on critical rendering path
Advanced Resource Insights:
Third-party resource impact on overall performance
Progressive loading effectiveness analysis
Resource bundling and splitting optimization guidance
Compression ratio effectiveness across different content types
HTTP/2 and HTTP/3 protocol efficiency analysis



Who can benefit?
Core Web Vitals monitoring helps every team stay aligned with both search requirements and user expectations.
Core Web Vitals monitoring helps every team stay aligned with both search requirements and user expectations.
Core Web Vitals monitoring helps every team stay aligned with both search requirements and user expectations.
Frontend Engineers
Pinpoint slow assets and optimize transfer size, caching, and bundling. Improve rendering paths and eliminate layout shifts.
Frontend Engineers
Pinpoint slow assets and optimize transfer size, caching, and bundling. Improve rendering paths and eliminate layout shifts.
Frontend Engineers
Pinpoint slow assets and optimize transfer size, caching, and bundling. Improve rendering paths and eliminate layout shifts.
Infrastructure & CDN Teams
Analyze cache behavior and CDN routing for delivery efficiency. Tune HTTP/2 and HTTP/3 protocols for global speed.
Infrastructure & CDN Teams
Analyze cache behavior and CDN routing for delivery efficiency. Tune HTTP/2 and HTTP/3 protocols for global speed.
Infrastructure & CDN Teams
Analyze cache behavior and CDN routing for delivery efficiency. Tune HTTP/2 and HTTP/3 protocols for global speed.
Performance Analysts
Dissect third-party impact, compression, and loading strategies. Generate optimization reports across content types and regions
Performance Analysts
Dissect third-party impact, compression, and loading strategies. Generate optimization reports across content types and regions
Performance Analysts
Dissect third-party impact, compression, and loading strategies. Generate optimization reports across content types and regions
Security & Compliance Teams
Identify blocking scripts and optimize critical rendering paths.
Security & Compliance Teams
Identify blocking scripts and optimize critical rendering paths.
Security & Compliance Teams
Identify blocking scripts and optimize critical rendering paths.
Growth Leaders
Monitor third-party scripts for performance footprint and privacy alignment. Ensure delivery meets policy-native standards.
Growth Leaders
Monitor third-party scripts for performance footprint and privacy alignment. Ensure delivery meets policy-native standards.
Growth Leaders
Monitor third-party scripts for performance footprint and privacy alignment. Ensure delivery meets policy-native standards.
Optimized Connections
Performance Clarity in One Score
Optimized Connections
TLS & Security Monitoring
Monitor every step of secure connections to identify performance gaps. Optimize handshakes, protocols, and network efficiency to deliver fast, secure experiences.



TLS & Security Monitoring tracks the entire connection lifecycle, from DNS resolution to TLS handshake completion. It identifies network bottlenecks that can slow down page loads or disrupt secure connections. With insights on SSL/TLS session resumption, HTTP protocol versions, and certificate chain efficiency, teams can proactively optimize connections for users across different regions and network providers.
Connection Metrics:
DNS lookup time optimization opportunities
TCP connection establishment efficiency
TLS handshake duration and certificate chain analysis
SSL/TLS session resumption effectiveness
HTTP protocol version performance comparison
Geographic Network Analysis:
Regional connection performance variations
ISP and network provider impact assessment
Edge server effectiveness measurement
CDN performance optimization recommendations
International user experience quality analysis
TLS & Security Monitoring tracks the entire connection lifecycle, from DNS resolution to TLS handshake completion. It identifies network bottlenecks that can slow down page loads or disrupt secure connections. With insights on SSL/TLS session resumption, HTTP protocol versions, and certificate chain efficiency, teams can proactively optimize connections for users across different regions and network providers.
Connection Metrics:
DNS lookup time optimization opportunities
TCP connection establishment efficiency
TLS handshake duration and certificate chain analysis
SSL/TLS session resumption effectiveness
HTTP protocol version performance comparison
Geographic Network Analysis:
Regional connection performance variations
ISP and network provider impact assessment
Edge server effectiveness measurement
CDN performance optimization recommendations
International user experience quality analysis
TLS & Security Monitoring tracks the entire connection lifecycle, from DNS resolution to TLS handshake completion. It identifies network bottlenecks that can slow down page loads or disrupt secure connections. With insights on SSL/TLS session resumption, HTTP protocol versions, and certificate chain efficiency, teams can proactively optimize connections for users across different regions and network providers.
Connection Metrics:
DNS lookup time optimization opportunities
TCP connection establishment efficiency
TLS handshake duration and certificate chain analysis
SSL/TLS session resumption effectiveness
HTTP protocol version performance comparison
Geographic Network Analysis:
Regional connection performance variations
ISP and network provider impact assessment
Edge server effectiveness measurement
CDN performance optimization recommendations
International user experience quality analysis



Who can benefit?
Perfect for leaders and teams who need to quickly understand performance health and communicate impact across the organization without getting lost in technical details.
Perfect for leaders and teams who need to quickly understand performance health and communicate impact across the organization without getting lost in technical details.
Perfect for leaders and teams who need to quickly understand performance health and communicate impact across the organization without getting lost in technical details.
Network Engineers
Pinpoint DNS, TCP, and TLS bottlenecks for faster connections
Network Engineers
Pinpoint DNS, TCP, and TLS bottlenecks for faster connections
Network Engineers
Pinpoint DNS, TCP, and TLS bottlenecks for faster connections
Developers
Ensure secure and efficient handshake processes across browsers and devices.
Developers
Ensure secure and efficient handshake processes across browsers and devices.
Developers
Ensure secure and efficient handshake processes across browsers and devices.
DevOps Teams
Optimize server and protocol configurations for performance and security
DevOps Teams
Optimize server and protocol configurations for performance and security
DevOps Teams
Optimize server and protocol configurations for performance and security
Infrastructure Teams:
Identify regional network issues and improve server distribution
Infrastructure Teams:
Identify regional network issues and improve server distribution
Infrastructure Teams:
Identify regional network issues and improve server distribution
Product Teams:
Understand international performance impact on engagement and conversions
Product Teams:
Understand international performance impact on engagement and conversions
Product Teams:
Understand international performance impact on engagement and conversions
Marketing & Growth Teams:
Target regions with optimized experience for retention and revenue
Marketing & Growth Teams:
Target regions with optimized experience for retention and revenue
Marketing & Growth Teams:
Target regions with optimized experience for retention and revenue
Optimize Bandwidth
Optimize Bandwidth
Optimize Bandwidth
Bandwidth & Bytes Optimization
Track every byte transferred to identify inefficiencies and optimize resource usage. Improve load times and mobile performance for better engagement.



Bandwidth & Bytes Optimization monitors data transfer across all sessions, helping teams identify heavy resources, optimize payload sizes, and improve compression. It provides insights into mobile data usage, progressive loading effectiveness, and overall resource efficiency, enabling faster page loads without compromising content or user experience.
Bandwidth Metrics:
Loading time distribution across resource types
Total bytes per page/session
Compression effectiveness
Mobile data usage insights
Progressive loading effectiveness
Heavy resource identification
Bandwidth & Bytes Optimization monitors data transfer across all sessions, helping teams identify heavy resources, optimize payload sizes, and improve compression. It provides insights into mobile data usage, progressive loading effectiveness, and overall resource efficiency, enabling faster page loads without compromising content or user experience.
Bandwidth Metrics:
Loading time distribution across resource types
Total bytes per page/session
Compression effectiveness
Mobile data usage insights
Progressive loading effectiveness
Heavy resource identification
Bandwidth & Bytes Optimization monitors data transfer across all sessions, helping teams identify heavy resources, optimize payload sizes, and improve compression. It provides insights into mobile data usage, progressive loading effectiveness, and overall resource efficiency, enabling faster page loads without compromising content or user experience.
Bandwidth Metrics:
Loading time distribution across resource types
Total bytes per page/session
Compression effectiveness
Mobile data usage insights
Progressive loading effectiveness
Heavy resource identification



Who can benefit?
Core Web Vitals monitoring helps every team stay aligned with both search requirements and user expectations.
Core Web Vitals monitoring helps every team stay aligned with both search requirements and user expectations.
Core Web Vitals monitoring helps every team stay aligned with both search requirements and user expectations.
Front-end Developers
Optimize images, scripts, and stylesheets for faster loading.
Front-end Developers
Optimize images, scripts, and stylesheets for faster loading.
Front-end Developers
Optimize images, scripts, and stylesheets for faster loading.
Mobile & Web Teams
Analyze cache behavior and CDN routing for delivery efficiency. Tune HTTP/2 and HTTP/3 protocols for global speed.
Mobile & Web Teams
Analyze cache behavior and CDN routing for delivery efficiency. Tune HTTP/2 and HTTP/3 protocols for global speed.
Mobile & Web Teams
Analyze cache behavior and CDN routing for delivery efficiency. Tune HTTP/2 and HTTP/3 protocols for global speed.
Performance Analysts
Reduce mobile data consumption while improving UX
Performance Analysts
Reduce mobile data consumption while improving UX
Performance Analysts
Reduce mobile data consumption while improving UX
Performance Engineers
Track transfer patterns and implement progressive loading for better speed
Performance Engineers
Track transfer patterns and implement progressive loading for better speed
Performance Engineers
Track transfer patterns and implement progressive loading for better speed
Business/Product Teams
Ensure optimized experience leads to higher engagement and lower bounce rates
Business/Product Teams
Ensure optimized experience leads to higher engagement and lower bounce rates
Business/Product Teams
Ensure optimized experience leads to higher engagement and lower bounce rates
Simple Setup. Powerful Results.
Simple Setup. Powerful Results.
Simple Setup. Powerful Results.
Features you'll love
Features you'll love,asdas asd ad asd asd as
Features you'll love
Discover everything you need to monitor, optimize, and scale performance seamlessly. From real user insights and Core Web Vitals tracking to backend monitoring, error detection, and visual stability analysis, OSMSpeed gives you a complete toolkit to deliver faster, more reliable, and user-friendly experiences.
Integration and Compatibility
Integration and Compatibility
Integration and Compatibility
Seamless Implementation
Seamless Implementation
Deploy OSMSpeed monitoring with a single JavaScript snippet that works across all modern browsers and frameworks. No complex configuration, no infrastructure changes, and no impact on website performance.
Under 5KB compressed JS footprint
Under 5KB compressed JS footprint
Under 5KB compressed JS footprint
Async loading with 0 render blocking
Async loading with 0 render blocking
Async loading with 0 render blocking
Compatible with all major frameworks and CMSs
Compatible with all major frameworks and CMSs
Compatible with all major frameworks and CMSs
No server-side configuration required
No server-side configuration required
No server-side configuration required
Instant data collection and reporting
Instant data collection and reporting
Instant data collection and reporting
Integration and Compatibility
Integration and Compatibility
Integration and Compatibility
Seamless Implementation
Seamless Implementation
Deploy OSMSpeed monitoring with a single JavaScript snippet that works across all modern browsers and frameworks. No complex configuration, no infrastructure changes, and no impact on website performance.
Under 5KB compressed JS footprint
Under 5KB compressed JS footprint
Under 5KB compressed JS footprint
Async loading with 0 render blocking
Async loading with 0 render blocking
Async loading with 0 render blocking
Compatible with all major frameworks and CMSs
Compatible with all major frameworks and CMSs
Compatible with all major frameworks and CMSs
No server-side configuration required
No server-side configuration required
No server-side configuration required
Instant data collection and reporting
Instant data collection and reporting
Instant data collection and reporting
Ready to Make Smarter Business Decisions?
Join teams using RageEdgeAI to grow their business while building user trust. Start your free trial today—no credit card required, full features included, and setup support provided.

Ready to Make Smarter Business Decisions?
Join teams using RageEdgeAI to grow their business while building user trust. Start your free trial today—no credit card required, full features included, and setup support provided.
Ready to Make Smarter Business Decisions?
Join teams using RageEdgeAI to grow their business while building user trust. Start your free trial today—no credit card required, full features included, and setup support provided.


