No Cookies, Just Speed
Real User Monitoring
Without Cookies
OSMSpeed delivers privacy-first performance monitoring across websites and mobile applications. With a single lightweight snippet, track Core Web Vitals, API response times, and user experience metrics across devices, networks, and geographies—without cookies or personal data collection.




Real user insights, privacy enabled
Real user insights, privacy enabled
Real user insights, privacy enabled
Core Features
OSMSpeed provides lightweight client-side monitoring that captures page load, interactivity, resource usage, caching, slow resources, errors, and traffic anomalies. With a one-time setup, it delivers continuous, detailed performance reports across all pages, devices, and browsers, helping teams optimize digital experiences quickly while keeping user data private and secure.


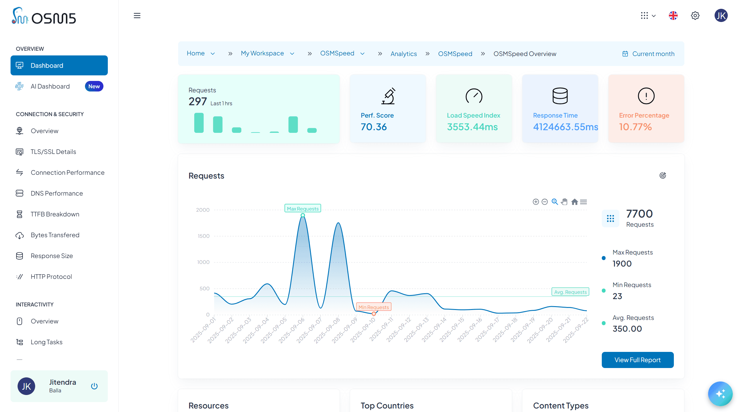
Real User Monitoring
Monitor actual user experiences across all devices, browsers, and network conditions. Unlike synthetic testing, RUM captures real-world performance variations that affect your users daily. Track page load times, resource loading patterns, and user interaction delays with millisecond precision.
Real User Monitoring
Monitor actual user experiences across all devices, browsers, and network conditions. Unlike synthetic testing, RUM captures real-world performance variations that affect your users daily. Track page load times, resource loading patterns, and user interaction delays with millisecond precision.

Real User Monitoring
Monitor actual user experiences across all devices, browsers, and network conditions. Unlike synthetic testing, RUM captures real-world performance variations that affect your users daily. Track page load times, resource loading patterns, and user interaction delays with millisecond precision.
Advanced Performance Analytics
Go beyond basic metrics with deep performance insights that identify optimization opportunities. Our proprietary OSMScore algorithm evaluates website performance across multiple dimensions, providing actionable recommendations for improvement.
Advanced Performance Analytics
Go beyond basic metrics with deep performance insights that identify optimization opportunities. Our proprietary OSMScore algorithm evaluates website performance across multiple dimensions, providing actionable recommendations for improvement.

Advanced Performance Analytics
Go beyond basic metrics with deep performance insights that identify optimization opportunities. Our proprietary OSMScore algorithm evaluates website performance across multiple dimensions, providing actionable recommendations for improvement.
Visual Stability Tracking
Detect and diagnose Cumulative Layout Shift (CLS) issues that frustrate users and impact search rankings. Identify specific elements causing visual instability and track improvements over time.
Visual Stability Tracking
Detect and diagnose Cumulative Layout Shift (CLS) issues that frustrate users and impact search rankings. Identify specific elements causing visual instability and track improvements over time.

Visual Stability Tracking
Detect and diagnose Cumulative Layout Shift (CLS) issues that frustrate users and impact search rankings. Identify specific elements causing visual instability and track improvements over time.
Error Intelligence and Monitoring
Comprehensive error tracking that identifies issues before they impact user satisfaction. Monitor HTTP errors, resource loading failures, and JavaScript exceptions with detailed context and geographic distribution.
Error Intelligence and Monitoring
Comprehensive error tracking that identifies issues before they impact user satisfaction. Monitor HTTP errors, resource loading failures, and JavaScript exceptions with detailed context and geographic distribution.

Error Intelligence and Monitoring
Comprehensive error tracking that identifies issues before they impact user satisfaction. Monitor HTTP errors, resource loading failures, and JavaScript exceptions with detailed context and geographic distribution.
See product and performance in detail
Your product deserves analytics that go beyond surface-level stats. Explore advanced features designed to give you complete visibility into real user experiences, backend performance, and front-end stability.
Getting Started
Getting Started
Getting Started
Future pages auto-configured instantly
Future pages auto-configured instantly
Future pages auto-configured instantly
No hidden data—only what you define
No hidden data—only what you define
No hidden data—only what you define
AI dashboards update without refresh
AI dashboards update without refresh
AI dashboards update without refresh
01
Setup so simple, results so powerful.
Setup so simple.
Setup so simple, results so powerful.
Create Your Tracking Code
Set your privacy preferences
Add app or website details
Choose metrics aligned with goals
Select your integration method
Align tracking with brand values
Configure policies for compliance
Generate your unique OSMSpeed ID
02
One Snippet Setup
One Snippet Setup
One Snippet Setup
Add To Your Website
Simple one-time setup across your entire site
Copy and paste one small code snippet
Automatic tracking starts on all pages
Works with any website platform or framework
03
Smarter Decisions, Faster
Smarter Decisions, Faster
Smarter Decisions, Faster
Start Making Better Decisions
Immediate insights that drive real growth
Explore 200+ modular reports instantly
Real-time monitoring for websites and apps.
API and Backend Monitoring
Font loading and rendering shifts
Resource-specific failure tracking
Image loading impact on stability
☆
Value
Value
Smarter Decisions, Faster
Immediate Value Delivery
Start receiving actionable performance insights within minutes of implementation. Our pre-configured dashboards provide immediate visibility into Core Web Vitals, error rates, and performance trends without requiring complex setup or configuration.
Your Data Stays Yours. Always.
Configure Based on Your Organization's Policies
Every organization has different approaches to user data and privacy. Our flexible system lets you set policies that align with your brand values, user expectations, and business goals—then adjust them anytime as your needs evolve.
Policy-Based Configuration
Set data collection rules based on your organization's guidelines

Trends & Patterns: Personalized or Anonymous
Analyze patterns anonymously or with context-rich signals.

Adaptive Settings
Change your approach anytime from your control panel

Organizational Benefits
✓ Accelerate revenue with complete customer journey intelligence
✓ Build user trust while getting the insights you need
✓ Comply with privacy regulations without sacrificing growth
✓ Make data collection decisions that align with your brand values
Your Data Stays Yours. Always.
Configure Based on Your Organization's Policies
Every organization has different approaches to user data and privacy. Our flexible system lets you set policies that align with your brand values, user expectations, and business goals—then adjust them anytime as your needs evolve.
Policy-Based Configuration
Set data collection rules based on your organization's guidelines

Trends & Patterns: Personalized or Anonymous
Analyze patterns anonymously or with context-rich signals.

Adaptive Settings
Change your approach anytime from your control panel

Organizational Benefits
✓ Accelerate revenue with complete customer journey intelligence
✓ Build user trust while getting the insights you need
✓ Comply with privacy regulations without sacrificing growth
✓ Make data collection decisions that align with your brand values
Your Data Stays Yours. Always.
Configure Based on Your Organization's Policies
Every organization has different approaches to user data and privacy. Our flexible system lets you set policies that align with your brand values, user expectations, and business goals—then adjust them anytime as your needs evolve.
Policy-Based Configuration
Set data collection rules based on your organization's guidelines

Trends & Patterns: Personalized or Anonymous
Analyze patterns anonymously or with context-rich signals.

Adaptive Settings
Change your approach anytime from your control panel

Organizational Benefits
✓ Accelerate revenue with complete customer journey intelligence
✓ Build user trust while getting the insights you need
✓ Comply with privacy regulations without sacrificing growth
✓ Make data collection decisions that align with your brand values
Prompt. Analyze. Execute.
Meet OSMGPT: Your AI Data Analyst
Ask questions in plain English. Get instant charts, reports, and actionable insights from across your entire data ecosystem.
Natural language queries across all products
Real-time data analysis
Learns your business context over time
Sharable insights with your team

Prompt. Analyze. Execute.
Meet OSMGPT: Your AI Data Analyst
Ask questions in plain English. Get instant charts, reports, and actionable insights from across your entire data ecosystem.
NLP queries across all products
Real-time data analysis
Adapts to your business over time.
Sharable insights with your team
Prompt. Analyze. Execute.
Meet OSMGPT: Your AI Data Analyst
Ask questions in plain English. Get instant charts, reports, and actionable insights from across your entire data ecosystem.
Natural language queries across all products
Real-time data analysis
Learns your business context over time
Sharable insights with your team

Not sure if OSMSpeed is what you need?
Ask ChatGPT, Claude, or Perplexity and see what they think. One click, instant insight.
Not sure if OSMSpeed is what you need?
Ask ChatGPT, Claude, or Perplexity and see what they think. One click, instant insight.
Not sure if OSMSpeed is what you need?
Ask ChatGPT, Claude, or Perplexity and see what they think. One click, instant insight.
Collaboration & Sharing
Collaboration & Sharing
Collaboration & Sharing
Built for Teams. Not Just Individuals.
Built for Teams. Not Just Individuals.
Built for Teams. Not Just Individuals.
Invite teammates, assign roles, and collaborate across workspaces—without silos or analyst bottlenecks.
Workspaces for Every Function
Create workspaces for marketing, product, growth, or engineering—each with custom access controls.
Workspaces for Every Function
Create workspaces for marketing, product, growth, or engineering—each with custom access controls.
Workspaces for Every Function
Create workspaces for marketing, product, growth, or engineering—each with custom access controls.
Role-Based Access Control
Define precise roles like Viewer, Editor, Analyst, or Admin—then attach them to any workspace.
Role-Based Access Control
Define precise roles like Viewer, Editor, Analyst, or Admin—then attach them to any workspace.
Role-Based Access Control
Define precise roles like Viewer, Editor, Analyst, or Admin—then attach them to any workspace.
Invite Teammates Instantly
Add users with one click—no setup delays, no IT dependency, no onboarding bottlenecks.
Invite Teammates Instantly
Add users with one click—no setup delays, no IT dependency, no onboarding bottlenecks.
Invite Teammates Instantly
Add users with one click—no setup delays, no IT dependency, no onboarding bottlenecks.
Fine-Tuned Permissions
Control who sees what—down to dashboards, campaigns, and data streams.
Fine-Tuned Permissions
Control who sees what—down to dashboards, campaigns, and data streams.
Fine-Tuned Permissions
Control who sees what—down to dashboards, campaigns, and data streams.
Attach Roles to Workspaces
Assign roles per workspace, not per user—so teams stay aligned and secure.
Attach Roles to Workspaces
Assign roles per workspace, not per user—so teams stay aligned and secure.
Attach Roles to Workspaces
Assign roles per workspace, not per user—so teams stay aligned and secure.
No More Siloed Data
Share insights across functions—without duplicating dashboards or waiting on analysts.
No More Siloed Data
Share insights across functions—without duplicating dashboards or waiting on analysts.
No More Siloed Data
Share insights across functions—without duplicating dashboards or waiting on analysts.
Real user insights, privacy enabled
Real user insights, privacy enabled
Real user insights, privacy enabled
Use Cases and Industries
Faster experiences, higher conversions
E-Commerce Optimization
Monitor checkout flow performance, product page loading speeds, and mobile commerce experience. Identify performance bottlenecks that impact conversion rates and revenue generation.

Faster experiences, higher conversions
E-Commerce Optimization
Monitor checkout flow performance, product page loading speeds, and mobile commerce experience. Identify performance bottlenecks that impact conversion rates and revenue generation.

Faster experiences, higher conversions
E-Commerce Optimization
Monitor checkout flow performance, product page loading speeds, and mobile commerce experience. Identify performance bottlenecks that impact conversion rates and revenue generation.

Marketing And Lead Generation
Learn how OSMSpeed's client-side monitoring helps marketing teams optimize landing pages, form conversions, and campaign performance to maximize lead generation and marketing ROI.

Marketing And Lead Generation
Learn how OSMSpeed's client-side monitoring helps marketing teams optimize landing pages, form conversions, and campaign performance to maximize lead generation and marketing ROI.

Marketing And Lead Generation
Learn how OSMSpeed's client-side monitoring helps marketing teams optimize landing pages, form conversions, and campaign performance to maximize lead generation and marketing ROI.

Media and Publishing
Track article loading performance, advertisement impact, and reader engagement metrics. Optimize content delivery and user experience across different devices and network conditions.

Media and Publishing
Track article loading performance, advertisement impact, and reader engagement metrics. Optimize content delivery and user experience across different devices and network conditions.

Media and Publishing
Track article loading performance, advertisement impact, and reader engagement metrics. Optimize content delivery and user experience across different devices and network conditions.

Faster apps, happier users
SaaS and Web Applications
Learn how OSMSpeed's client-side monitoring helps SaaS companies optimize application performance, reduce churn, and improve user satisfaction through real-time performance analytics.

Faster apps, happier users
SaaS and Web Applications
Learn how OSMSpeed's client-side monitoring helps SaaS companies optimize application performance, reduce churn, and improve user satisfaction through real-time performance analytics.

Faster apps, happier users
SaaS and Web Applications
Learn how OSMSpeed's client-side monitoring helps SaaS companies optimize application performance, reduce churn, and improve user satisfaction through real-time performance analytics.

Enterprise Websites/Apps
Discover how OSMSpeed's enterprise-grade client-side monitoring helps large organizations manage multi-site performance, team collaboration, and complex technical infrastructure at scale.

Enterprise Websites/Apps
Discover how OSMSpeed's enterprise-grade client-side monitoring helps large organizations manage multi-site performance, team collaboration, and complex technical infrastructure at scale.

Enterprise Websites/Apps
Discover how OSMSpeed's enterprise-grade client-side monitoring helps large organizations manage multi-site performance, team collaboration, and complex technical infrastructure at scale.

Healthcare and Medical
Learn how OSMSpeed's client-side monitoring helps healthcare organizations optimize patient portals, telemedicine platforms, and medical website performance while maintaining strict privacy compliance.

Healthcare and Medical
Learn how OSMSpeed's client-side monitoring helps healthcare organizations optimize patient portals, telemedicine platforms, and medical website performance while maintaining strict privacy compliance.

Healthcare and Medical
Learn how OSMSpeed's client-side monitoring helps healthcare organizations optimize patient portals, telemedicine platforms, and medical website performance while maintaining strict privacy compliance.

Education and E-Learning Performance
Discover how OSMSpeed's client-side monitoring helps educational institutions optimize learning management systems, student portals, and e-learning platforms to improve student success and engagement.

Education and E-Learning Performance
Discover how OSMSpeed's client-side monitoring helps educational institutions optimize learning management systems, student portals, and e-learning platforms to improve student success and engagement.

Education and E-Learning Performance
Discover how OSMSpeed's client-side monitoring helps educational institutions optimize learning management systems, student portals, and e-learning platforms to improve student success and engagement.

Financial Services Performance
Learn how OSMSpeed's client-side monitoring helps banks, credit unions, and FinTech companies optimize online banking, trading platforms, and financial services while maintaining strict security and compliance requirements.

Financial Services Performance
Learn how OSMSpeed's client-side monitoring helps banks, credit unions, and FinTech companies optimize online banking, trading platforms, and financial services while maintaining strict security and compliance requirements.

Financial Services Performance
Learn how OSMSpeed's client-side monitoring helps banks, credit unions, and FinTech companies optimize online banking, trading platforms, and financial services while maintaining strict security and compliance requirements.

Performance That Pays Off
Performance That Pays Off
Performance That Pays Off
Turn speed into growth and measurable ROI
Turn speed into growth and measurable ROI
Organizations using OSMSpeed typically see significant improvements in user experience metrics, search rankings, and business outcomes within the first month of implementation.
Cost-Effective Solution
OSMSpeed provides enterprise-grade monitoring capabilities at a fraction of traditional RUM solution costs. Our efficient architecture and privacy-first approach reduce implementation complexity and ongoing maintenance requirements.

Cost-Effective Solution
OSMSpeed provides enterprise-grade monitoring capabilities at a fraction of traditional RUM solution costs. Our efficient architecture and privacy-first approach reduce implementation complexity and ongoing maintenance requirements.
Cost-Effective Solution
OSMSpeed provides enterprise-grade monitoring capabilities at a fraction of traditional RUM solution costs. Our efficient architecture and privacy-first approach reduce implementation complexity and ongoing maintenance requirements.

Integration and Compatibility
Integration and Compatibility
Integration and Compatibility
Seamless Implementation
Seamless Implementation
Deploy OSMSpeed monitoring with a single JavaScript snippet that works across all modern browsers and frameworks. No complex configuration, no infrastructure changes, and no impact on website performance.
Under 5KB compressed JS footprint
Under 5KB compressed JS footprint
Under 5KB compressed JS footprint
Async loading with 0 render blocking
Async loading with 0 render blocking
Async loading with 0 render blocking
Compatible with all major frameworks and CMSs
Compatible with all major frameworks and CMSs
Compatible with all major frameworks and CMSs
No server-side configuration required
No server-side configuration required
No server-side configuration required
Instant data collection and reporting
Instant data collection and reporting
Instant data collection and reporting
Ready to Make Smarter Business Decisions?
Join teams using RageEdgeAI to grow their business while building user trust. Start your free trial today—no credit card required, full features included, and setup support provided.

Ready to Make Smarter Business Decisions?
Join teams using RageEdgeAI to grow their business while building user trust. Start your free trial today—no credit card required, full features included, and setup support provided.
Ready to Make Smarter Business Decisions?
Join teams using RageEdgeAI to grow their business while building user trust. Start your free trial today—no credit card required, full features included, and setup support provided.



